1. Casa 
  2. > Blog 
  3. > Concepts

Perché utilizzare una piattaforma di supporto Omnichannel [ottobre 2024]

Román Filgueira

·

6 min di lettura
Perché utilizzare una piattaforma di supporto Omnichannel [Ott 2024]

Nel mondo di oggi, i clienti si aspettano esperienze fluide quando interagiscono con le aziende, indipendentemente dal canale utilizzato per comunicare. Questo è dove entra in gioco il supporto omnicanale. Offrendo assistenza ai clienti omnicanali, le aziende possono soddisfare le aspettative dei clienti e migliorare la loro soddisfazione. In questo articolo, esploreremo i vantaggi e le ragioni per cui dovresti utilizzare respond.io come piattaforma di supporto omnicanale.

Introduzione a Omnichannel Assistenza Clienti

I tradizionali team di supporto spesso si concentrano principalmente su un singolo canale come telefono, e-mail o sito web di chat di supporto. Tuttavia, ciò può essere limitato per le grandi imprese con molti clienti e agenti da gestire. Un approccio multicanale amplia la portata del servizio clienti.

Che cos'è il supporto multicanale?

Il supporto multicanale consente ai clienti di contattare un business attraverso più canali come e-mail, telefono, chat sito web o qualsiasi canale di messaggistica istantanea come WhatsApp o Facebook Messenger.

Uno dei principali problemi nell'utilizzo del supporto multicanale è il potenziale di informazioni incoerenti. Poiché ogni canale può avere un team o un processo separato, i clienti possono ricevere risposte o soluzioni diverse da rappresentanti o canali diversi. Questo è frustrante e confusionale, che porta a una minore soddisfazione e lealtà.

Un altro problema con il supporto multicanale è il tempo di risposta lento. Se canali o team diversi non sono coordinati, potrebbe essere necessario più tempo per risolvere i casi. Tempi di risposta lenti possono causare frustrazione e insoddisfazione, e possono anche causare perdite di affari.

Questa immagine mostra i contro del supporto multicanale rispetto al supporto di marketing omnicanale.

Il supporto multicanale manca di attenzione personalizzata. Se i dati dei clienti non sono condivisi tra i canali, potrebbe essere più difficile fornire un'esperienza personalizzata e anticipare le esigenze dei clienti. Questo spinge spesso gli agenti ad andare per un approccio un-size-fits-all.

Gli agenti che forniscono supporto multicanale non hanno un facile accesso allo sfondo del cliente. Pertanto, è probabile che mancheranno il contesto dell’indagine, e probabilmente dovranno ripetere le stesse domande ogni volta.

Le aziende che cercano un'alternativa migliore a questo sistema di supporto imperfetto dovrebbero invece adottare un approccio di supporto omnicanale.

Che cos'è Omnichannel Support?

Il supporto di Omnichannel è una strategia incentrata sul cliente che implica la fornitura di assistenza clienti attraverso molti canali e punti di contatto diversi.

Il supporto Omnichannel è completamente integrato, in quanto consente ai clienti di interagire con un business attraverso più canali mantenendo al contempo un'esperienza coerente e personalizzata.

Questa immagine mostra quello che è il supporto omnicanale. Il significato del supporto Omnichannel è completamente integrato, in quanto consente ai clienti di interagire con un business attraverso più canali mantenendo al contempo un'esperienza coerente e personalizzata.

In un approccio omnicanale, l'interazione del cliente su tutti i canali viene registrata e tracciata. Questo significa che la cronologia e le preferenze di ogni cliente possono essere utilizzate per informare le interazioni future. Successivamente, discuteremo i benefici del sostegno omnicanale.

Benefici Di Supporto Omnichannel

Il supporto Omnichannel può aiutare le aziende a fornire un'esperienza di supporto più efficiente, efficace e personalizzata. Immergetevi più in profondità in tutto ciò che questo approccio di supporto ha da offrire.

 Questa immagine mostra i vantaggi del supporto omnichannel: esperienza di cliente coerente, risoluzione dei problemi più veloce, informazioni migliorate sui clienti e maggiore efficienza.
  • Coerente customer experience: Questo porta ad una maggiore soddisfazione, come i clienti si sentono riconosciuti e valutati su tutti i canali, indipendentemente dal canale utilizzato per contattare l'azienda.

  • Risoluzione dei problemi più veloce: avendo una visione completa della cronologia e delle preferenze del cliente's, i rappresentanti possono anticipare le esigenze e fornire soluzioni pertinenti più rapidamente, indipendentemente dal canale su cui il cliente si rivolge.

  • Migliorate le informazioni dei clienti: tracciando le interazioni dei clienti su tutti i canali, le aziende possono identificare modelli e tendenze per informare il processo decisionale.

  • Maggiore efficienza: il supporto omnichannel aiuta le aziende ad ottimizzare risorse e processi, in quanto le interazioni con i clienti vengono tracciate e gestite attraverso un sistema centralizzato. Ciò può portare a risparmi sui costi e a una maggiore produttività.

Supporto Omnichannel vs supporto multicanale

Supporto Omnichannel

Supporto multicanale

Obiettivo

Per offrire un'esperienza costante del cliente
attraverso i canali
(Customer-centrico)

Per avere una presenza ovunque
clienti sono (Canale-centrico)

Strategia

Focus sull'esperienza del cliente

Focus sul coinvolgimento del canale

Caratteristiche

• Coinvolge più canali che
clienti utilizzano
• touchpoint clienti e dati
sono centralizzati

• Coinvolge più canali che
i clienti utilizzano
• I punti di contatto e i dati sono
disconnessi tra loro

Nel complesso, mentre il supporto multicanale offre ai clienti più modi per contattare un business, il supporto omnichannel offre un'esperienza senza soluzione di continuità, che può portare ad una maggiore soddisfazione del cliente e fedeltà.

Facendo leva sui dati dei clienti attraverso i canali, le aziende possono fornire una risoluzione dei problemi più rapida e ottenere informazioni preziose per informare il processo decisionale e migliorare l'esperienza generale dei clienti. Ma non prendete la nostra parola per esso. Vediamo un esempio di vita reale.

Trasforma le conversazioni dei clienti in crescita aziendale con respond.io. ✨

Gestisci chiamate, chat ed email in un unico posto!

Come Kleta ha raggiunto la crescita al 100% con il supporto efficiente di Omnichannel

Kleta, un servizio di abbonamento per biciclette in Spagna, ha raggiunto un efficiente ed efficace supporto omnicanale utilizzando la piattaforma respond.io.

Rispondi. o ha aiutato Kleta a centralizzare i suoi quattro canali di supporto su una piattaforma, automatizzare i processi quotidiani come il routing di chat , assegnazione agente e supportano l'incremento e integrando i canali di messaggistica con un database cliente.

Con il giusto mix di automazione e supporto umano, Kleta ha risolto la maggior parte dei problemi entro 48 ore e ha ricevuto valutazioni costantemente elevate in sondaggi di soddisfazione dei clienti. Come risultato, Kleta raddoppiato i suoi abbonati in due mesi e mira a triplicarli entro un anno.

Proprio come Kleta, qualsiasi business di medie e grandi dimensioni può utilizzare respond.io per il supporto omnicanal. Nella prossima sezione, esploreremo alcune delle caratteristiche respond.io da tenere a mente.

Rivoluziona il tuo supporto clienti Omnichannel con soluzioni Respond.io

Rispondi. o è una piattaforma ideale per il supporto clienti omnichannel perché offre una gamma di caratteristiche che rendono facile gestire le richieste dei clienti da più canali in un unico posto.

Usa una casella di posta Omnichannel

Rispondi. o's omnichannel inbox è un potente strumento che centralizza tutti i canali di comunicazione clienti, come e-mail, WhatsApp e Instagram in un'unica piattaforma, eliminando la necessità di passare da un canale all'altro.

Le aziende possono anche collegarecanali personalizzati e integrare i loro CRM esistenti con respond.io. Ciò consente loro di scambiare informazioni tra tutti i canali di messaggistica e i loro CRM o canali personalizzati, così come aggiorna i dati dei clienti nel loro CRM e alla risposta. o contemporaneamente.

Questa immagine mostra Risposta. o's omnichannel supporto software, un potente strumento che centralizza tutti i canali di comunicazione del cliente, come e-mail, WhatsApp e Instagram in un'unica piattaforma, eliminando la necessità di passare da un canale all'altro.

Inoltre, possono creare biglietti di supporto mentre chattano con i clienti senza lasciare la piattaforma respond.io. È facile registrare qualsiasi evento su entrambe le piattaforme, creando una storia cliente coerente.

La duplicazione dei contatti è talvolta inevitabile e costituisce una minaccia per le storie dei clienti coerenti. Questo è come si può risolvere con respond.io.

Riconosce i contatti di ritorno su qualsiasi canale

Risposta. o's Contact Unire è uno strumento utile per il supporto omnicanale che consente agli agenti di supporto di consolidare le informazioni sui clienti attraverso più canali in un singolo profilo unificato.

Ad esempio, se un cliente contatta un'azienda via e-mail e poi via WhatsApp, sarete informati che queste due interazioni separate provengono dallo stesso cliente e avete la possibilità di consolidare le informazioni del cliente's in un unico profilo.

Questa immagine mostra la risposta. È funzione unione contatti, un utile strumento per il supporto omnicanale che consente agli agenti di supporto di consolidare le informazioni sui clienti attraverso più canali in un unico profilo unificato. Aiuta a fornire un'esperienza di supporto omnicanale superiore.

Questo aiuta gli agenti di supporto a fornire un servizio clienti più personalizzato ed efficiente perché hanno una visione completa delle interazioni e della storia del cliente's con l'azienda.

Garantisce inoltre che il cliente non debba ripetere informazioni o contesto quando si rivolge all'azienda attraverso canali diversi. Successivamente, dovresti probabilmente impostare un widget di chat respond.io omnichannel come parte della tua strategia di supporto omnichannel.

Imposta un widget di chat Omnichannel

Un widget di chat omnichannel consente ai visitatori del sito web di comunicare con le aziende tramite una serie di canali di messaggistica, mantenendo la cronologia delle conversazioni in un unico posto.

Oltre a questo, aiuta le aziende a generare più Web site lead, costruire relazioni positive con i clienti, e fornire loro un'esperienza cliente coerente in ogni punto di contatto.

Questa immagine mostra il widget chat omnichannel che permette ai visitatori del sito web di comunicare con le aziende tramite una serie di canali di messaggistica, mantenere la cronologia delle conversazioni in un unico posto. Oltre a questo, aiuta le aziende a generare più contatti di vendita, costruire relazioni positive con i clienti e fornire loro un'esperienza coerente in ogni punto di contatto.

Rispondi. o’s omnichannel chat widget supporta un sacco di canali di messaggistica di supporto come WhatsApp, Telegram e Facebook Messenger.

Questo widget omnichannel è personalizzabile, il che significa che può essere progettato per abbinare un business's branding e stile. Questo aiuta a creare un'esperienza utente coerente per i clienti e promuove il riconoscimento del marchio.

Automatizza Processi Di Supporto

Gli utenti delle app di messaggistica, come quelli su Telegram o Viber, si aspettano risposte rapide dalle aziende. Respond.io aiuta a gestire le aspettative inviando i messaggi di benvenuto automatizzati e via.

Per fornire supporto di qualità, gli agenti hanno bisogno di contesto. I sondaggi pre-chat possono raccogliere informazioni e aiutare i clienti a comunicare chiaramente. Respond.io consente il supporto 24/7 omnichannel con automazione avanzata, compreso il routing al team giusto in base a orari di lavoro, turni di lavoro, linguaggi e reparti.

Questa immagine mostra l'automazione dei processi con respond.io. Alcune delle cose che puoi automatizzare per il tuo business sono i messaggi benvenuti e via messaggi, sondaggi pre-chat e sondaggi CSAT.

I sondaggi CSAT sono fondamentali per misurare il successo del supporto clienti. I Workflow di respond.io consentono alle aziende di creare e inviare sondaggi CSAT automaticamente o manualmente con il pulsante Shortcut e salvare i dati su Google Sheets, un CRM o un data warehouse.

Monitoraggio delle prestazioni e delle analisi degli agenti

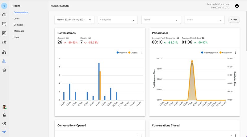
Respond.io fornisce alle aziende rapporti e analisi per monitorare il carico di lavoro e la produttività dell'agente, monitorare i progressi delle conversazioni e i tempi di risoluzione. La dashboard per supervisori consente ai manager di identificare conversazioni irrisolte e monitorare gli agenti in tempo reale.

Respond.io fornisce alle aziende Rapporti e Analisi per monitorare le statistiche di supporto clienti omnicanali, come ad esempio l'aumento dell'efficienza di supporto omnicanale e come il supporto omnicanale migliorato KPI. Il pannello di controllo per supervisori consente ai manager di identificare conversazioni irrisolte e monitorare gli agenti in tempo reale.

Questo permette ai manager di valutare l'efficacia dei loro team, individuare aree di miglioramento e lavorare per migliorare le loro prestazioni. Per chiuderlo, riassumiamo i punti principali sul supporto omnicanale che abbiamo discusso.

Supporto Omnichannel: È adatto a te?

Mentre il supporto multicanale fornisce ai clienti più modi per contattare un business, può portare a informazioni incoerenti, tempi di risposta lenti e mancanza di personalizzazione.

Al contrario, il supporto omnicanale aiuta le aziende a fornire un'esperienza di supporto più efficiente, efficace e personalizzata, che in ultima analisi porta ad una maggiore fidelizzazione e conservazione dei clienti.

Il supporto Omnichannel potrebbe non essere sempre richiesto per le micro e piccole imprese. Tuttavia, le grandi imprese che cercano di scalare il loro supporto, o le aziende che destreggiano più account o canali di messaggistica dovrebbero abbracciare questo approccio.

Rispondi. o è una piattaforma ideale per il supporto clienti omnicanale, in quanto offre una gamma di caratteristiche che rendono facile gestire le richieste dei clienti da più canali in un unico posto.

Sfruttando il giusto mix di automazione e supporto umano, le aziende possono ottenere un'assistenza clienti efficiente ed efficace, come dimostrato da Kleta, una delle risposte. clienti di o.

Per scendere al piede destro con il supporto omnicanale, iscriviti a un account respond.io oggi.

Trasforma le conversazioni dei clienti in crescita aziendale con respond.io. ✨

Gestisci chiamate, chat ed email in un unico posto!

Ulteriori letture.

Se hai trovato questo articolo interessante, ecco alcune letture aggiuntive che potrebbero piacere:

Condividi questo articolo
Telegram
Facebook
Linkedin
Twitter
Román Filgueira
Román Filgueira
Román Filgueira, a University of Vigo graduate holding a Bachelor's in Foreign Languages, joined the respond.io team as a Content Writer in 2021. Román offers expert insights on best practices for using messaging apps to drive business growth.
Triplica i risultati della tua azienda con Respond.io 🚀